Rebble Web Services

Hey, I realized that we should have a topic for the Rebble Web Services itself! We make a bunch of changes quietly in the background, but it’d be cool to be able to talk about them here so you know where to look out for them – and to get your feedback on things that you want to see in RWS.

Here’s a topic about RWS! We’ll try to remember to post things, big and small, that we deploy.

6 Likes

:party: There’s a new deployment of appstore-api! This deployment took two attempts to get right, and Kubernetes saved us from ourselves once. #alwaystestinprod

Release notes:

@jenny suggested that app update messages should have forum links when they get posted in the Discord #releases releases channel. Now they do!

Also there is another new feature in there under test that I’ll post about soon.

2 Likes

The new feature in question is Rebble Appstore embeds:

And for apps and watchfaces with banners:

These work not just with the forum or Discord, but also multiple other social media, which makes sharing your faces easier than ever!

3 Likes

:party: There’s a new deployment of appstore-api! New from @hellcp, the “Most Loved” apps and faces will now better reflect the love they receive from the community, since we replaced the sorting algorithm from total hearts to recent hearts, so apps that have been recently popular will appear higher up!

4 Likes

I just added a small fix which means uppercase UUIDs in pbws will no longer prevent you from updating your app. Not really sure how this never came up before :sweat_smile:

2 Likes

You can now manage your app/watchface visibility in the dev portal!

Making an app private doesn’t remove it from any users’ lockers, but it removes it from the search in the appstore. The direct URL still works.

2 Likes

Now you can choose to upload a new app or watchface as hidden from the get-go. Perfect for early releases and beta tests.

2 Likes

The store has a new Recently Updated collection, to appreciate continuous work that the app developers put into their apps and faces!


Check it out at https://apps.rebble.io

4 Likes

Under the hood: a few appstore API updates to allow CoreApp to identify Rebble apps as either native or scaled. Thanks to Steve Penna from Core for the requests!

https://github.com/pebble-dev/rebble-appstore-api/commits/master/?since=2026-02-22&until=2026-02-26

1 Like

Under the hood: I wrote a new microservice as a public-facing dashboard to see how our microservices are doing. Some day I might write a front end for it. For now, here is a textual view!

https://rws-status.rebble.io/api/v1/pods/text

It is conceivably useful if you want to see how deployments of new things are going and how badly I have fucked things up.

1 Like

The Rebble Appstore is now (mostly) indexed on Google! You can find apps and faces in the Appstore by just googling for them: Google Search

2 Likes

Rebble Developer Documentation now supports dark mode! It respects your system wide preference, so if you have dark mode set system wide, you should see it right away!

We tried to verify that all of the pages work with it, but if you find anything that’s low contrast or broken looking, let us know!

3 Likes

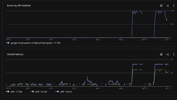
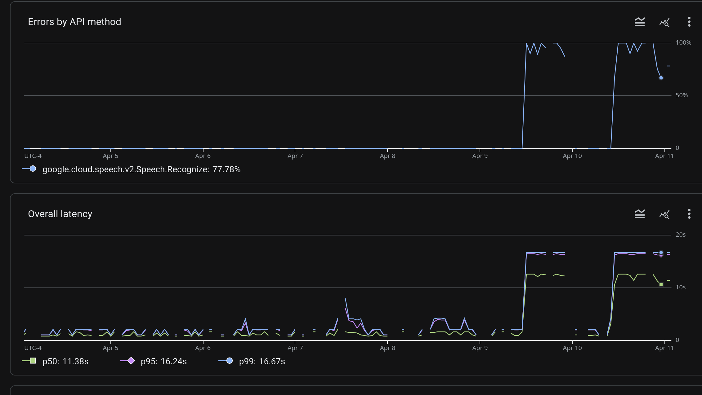
We’re tracking an issue with dictation. (Namely, the issue is that it’s not working. Requests time out.)

As far as I can tell, the issue is that something is going catastrophically wrong on Google’s side, and requests are either taking forever or timing out. We shelled out for Google Cloud’s premium support service, and filed a case; they said that it definitely looked like an issue that they need to track down, and that they’d get back to me by 6pm Mountain time today.

Friends, they did not get back to me. I suspect that instead, they went home for the weekend.

More info as I receive it. Below, find a screenshot of our log console, with evidence of their dictation server just like waking up and choosing violence.

It looks like if we turn up the timeout enough, requests might eventually succeed, so we might try that. But that really is a miserable solution. I’m out of the office tomorrow, but if anyone else has time to look at this, they might try some other mitigations. Sorry for the inconvenience.

1 Like